Skip to content

Kennis en expertise

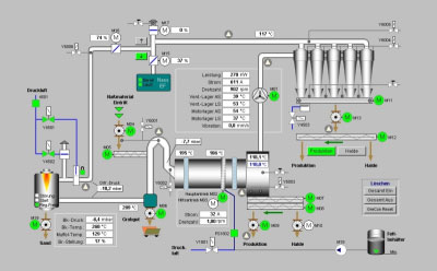
SCADA

SCADA is een begrip in de wereld van industriële automatisering, het biedt functies als:

  • Visualisatie
  • Alarmering
  • Trending
  • Datalogging
  • Koppelingen naar MES/ERP/Databases
  • Recepturen
  • Data-analytics (SkySpark)

Er zijn diverse SCADA-pakketten op de markt en in de loop der jaren is de functionaliteit van die pakketten naar elkaar toegegroeid. Door de komst van nieuwe technologieën als OPC en .NET is er een discussie opgelaaid over het feit of we SCADA nog wel nodig hebben. Het steeds slimmer worden van bedienpanelen speelt hierbij ook een grote rol. Bovendien is de functionaliteit van de SCADA-pakketten de laatste drie jaren nauwelijks gegroeid.
Desalniettemin is SCADA voorlopig nog niet weg te denken uit de industrie, alleen al vanwege de grote hoeveelheid communicatiedrivers die de gekende pakketten hebben zijn ze ideaal om snel informatie op te halen van de werkvloer. Ook het doorgeven van informatie naar hoger gelegen systemen kan goed met SCADA worden ingevuld, maar hiervoor bestaan tegenwoordig ook heel andere oplossingen.
Wij hebben een enorme bak ervaring op het gebied van SCADA en alle zaken daar omheen zoals:

  • Communicatie
  • Koppelingen naar databases
  • Intranet
  • Netwerkapplicaties
  • Koppelingen met hoger gelegen systemen

Wizcon en Control Maestro, Aditium (van Elutions) kennen wij als geen ander. Vanuit ons verleden hebben ervaring met de complete range van: Wizcon DOS,  Wizcon 9 tot de laatste versie Control Maestro 2018 en Aditum.
De laatste jaren hebben wij meer en meer  ervaring met andere SCADA-pakketten waaronder Reliance, Intouch/Aveva waar we ook diverse projecten mee hebben mogen uitvoeren. ook hier niet enkel beperkt tot het maken van de gebruikersinterface maar ook registratie van gegevens in MS SQL Server.
Simatic WinCC Tia Portal is ook een van de pakketten waarmee wij uit de voeten kunnen.

PLC

IT-Aces Industrial Automation heeft ervaring met het programmeren van PLC’s. Er is ervaring aanwezig van de in de industrie vaak toegepaste merken PLC’s:

  • Siemens (S5, S7-300/1200/1500)
  • Hitachi (Classic en Codesys)
  • Mitsubishi

Onze kennis is echter niet beperkt tot deze merken PLC’s en wij zijn altijd bereid om ons voor nieuwe projecten te verdiepen in PLC’s van andere merken dan de hierboven genoemde. Onze ervaring met het programmeren van PLC’s omvat ook postionering en regelen van processen. De diverse toegepaste protocollen in de industrie hebben voor ons weinig geheimen.

Enkele projecten hebben wij hieronder voor u op een rijtje gezet:

  • Technisch ontwerp en implementatie van een weeg en doseerproces met een Hitachi EH-150 PLC (Inclusief bovenliggende SCADA applicatie en koppeling naar MES)
  • Procesbesturing op specificatie van de klant voor het verwerken van voedingswaren met een Hitachi -EHV PLC (inclusief de koppeling naar een SQL Database)
  • Programmeren van een gascalibratiesysteem met een Siemens 1200 PLC (met ProfiNet- en ProfiBuskoppeling naar andere hardware)
  • Servobesturing van twee assen met Hitachi EH-150 PLC en Hitachi Servo controllers

Vaak worden de PLC’s ingezet in combinatie met een bedienpaneel. Ook hier hebben wij ervaring mee. De door ons gebruikte merken bedienpanelen zijn Exor (JMobile/deginer),  Siemens,en Hakko Electronics.

Telemetrie

Telemetrie betekent: meten op afstand. Was vroeger de afstand een belemmering om continu verbinding te maken met een proces, met de toepassing van 3 en 4G is deze tijd voorbij. Van oudsher voorziet een telemetrie unit in:

  • Dataloggen
  • Alarmmelden (draadloos)
  • GSM
  • 4G/3G/GPRS data verbinding
  • Radioverbindingen
  • Koppeling met Hoofdpost

De markt van telemetrie is nu weer sterk in beweging als gevolg van de steeds betere dekking van mobiele netwerking en IOT. Ook wij zijn benieuwd hoe IOT zich gaat ontwikkelen in deze markt. Staat dadelijk op elk gemaal een Raspberry PI in plaats van een T-Box. Daar is het nu nog te vroeg voor de T-Box heeft zichzelf in het verleden bewezen en doet dit vandaag de dag nog steeds. Tegenwoordig laat elke T-Box zich goed koppelen via de gekende protocollen in de telemetrie aan verschillende hoofdposten. Met de komst van TConnect is het beheer van deze systemen een stuk eenvoudiger geworden, zo is elke T-Box eenvoudig en snel via 3/4G te ontsluiten en beheren zonder dat u hiervoor een speciale SIM nodig heeft. Er is direct VPN-security ingebouwd, voor de kleinere applicaties ideaal. Telemetrie wordt ook steeds meer toegepast buiten de bekende marktgebieden zoals water. Zo kan er bijvoorbeeld een e-mail bij een leverancier of afnemer binnenkomen met de melding dat het niveau in de tank bij een bepaalde klant onder het bijvul-niveau zit of juist geleegd moet worden.

Door een nauw samenwerkingsverband met de firma CIMPRO hebben wij diepgaande kennis en ervaring in projecten met telemetrie. Het product T-box speelt hierin een centrale rol vanwege de diversiteit aan functies. Neemt u gerust contact met ons op als u meer wilt weten.

Tracking & Tracing

Sinds 2013 is IT-Aces Industrial Automation ook actief in Tracking & Tracing van productstromen.

In productieprocessen waarbij de inkomende goederen geregistreerd dienen te worden en deze in elke stap van het productieproces gevolgd en geregistreerd moeten worden, kunnen wij voorzien in een oplossing, waarbij alle gegevens worden gelogd in een database. Dit alles afgestemd op niet enkel uw productie- maar ook uw logistieke proces. Onze oplossing is gebouwd rond standaard componenten als RFID/Barcode readers, Android handterminals , informatie en bedienpanelen en een redundant servercluster, met daarop de business logica, een SQL-database en rapportage server. Een desktopapplicatie en diverse webbased apps maakt het geheel voor u compleet.

Wat kunnen wij voor u betekenen in een productieproces waar tracking & tracing gewenst is?

  • Het samen met u opstellen van het functioneel en technisch ontwerp, dit is de belangrijkste stap in het project.
  • Het leveren van (industriële) Barcode en/of RFID hardware voor het registreren van de goederen
  • Het implementeren van het technisch ontwerp (C#) voor het gehele productieproces, waarin de geregistreerde goederen worden verwerkt. Dit varieert van  desktop applicaties voor de administratie tot touchscreen applicaties (Microsoft Windows, Android) op de werkvloer waar de goederen worden verwerkt.
  • Het opslaan van de geregistreerde gegevens in een ( Microsoft SQL Server) database.
  • Het (automatisch)aanmaken van op maat gemaakte rapporten voor de rapportage van de geregistreerde gegevens, vrachtbrieven en labels. De rapporten zijn te exporteren naar de meest gebruikte formaten (PDF, Docx, CSV, Excel,…).

Meer informatie? Neem contact met ons op via het contactformulier.

Alert

Alert is een softwarepakket dat het mogelijk maakt om alarmen uit verschillende bronnen en processen te verzamelen en versturen via verschillende media zoals SMS, E-mail,  smartphone App of zelfs gesproken berichten. Bronnen voor alarmen kunnen zijn:

  • Brandmeldcentrales
  • SCADA of PLC systemen
  • Contacten
  • SMS melders
  • Netwerk apparatuur
  • Databases

In Alert kan men gebruikers definiëren met verschillende media (E-mail, smartphone app). Deze gebruikers kunnen ingedeeld worden in wachtdienstteams welke in een kalender worden ingeroosterd, zodat voor ieder moment van de dag gekozen kan worden wie welk alarm ontvangt. In de doormelding kan ook nog onderscheid gemaakt worden in prioriteit, bijvoorbeeld s’nachts enkel de urgente alarmen doormelden. Ook de alarmescalatie, -opvolging en -registratie, wordt het alarm wel afgehandeld, door wie  en wanneer, maakt deel uit van het pakket.

IT-Aces Industrial Automation heeft niet alleen diepgaande kennis van dit softwarepakket (mede door de goede samenwerking met CIMPRO, leverancier van het pakket), maar wij kunnen u ook helpen met het vastleggen van uw werkprocedures op papier. Hiermee wordt veiliggesteld dat de uiteindelijke applicatie aansluit op de werkwijze van uw organisatie. Zeker bij grotere organisaties of installaties is het van belang dit op voorhand goed te beschrijven en vast te leggen met behulp van interviews met de klant en de uiteindelijke gebruikers.
Wij kunnen u adviseren over de mogelijkheden van dit pakket ten aanzien van uw applicatie, alsmede u ondersteunen bij het opzetten van de koppeling met HMI/SCADA, of de complete applicatie voor u engineeren.

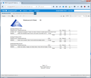
Rapportage

Steeds vaker is er de behoefte om inzicht te krijgen in processen, voorraden of prestaties van productielijnen of medewerkers. Maar het kan ook zijn dat u verplichtingen heeft snel gegevens aan te kunnen leveren aan controlerende instanties. Of dat u snel inzicht nodig heeft wat er tijdens de productie van een artikel allemaal is gebeurd, welke grondstoffen van welke leverancier, welke temperaturen, was er op voorhand gereinigd. Met al deze gegevens op een rijtje kunt u uw processen niet alleen controleren maar ook verbeteren. Inzicht in deze gegevens kan ook leiden tot grote besparingen.

Afhankelijk van de status van uw automatisering kan het nodig zijn om eerst de juiste informatie te verzamelen vanuit de verschillende processen. Meestal kan dat al uit de aanwezige PLC’s, Scada of HMI systemen. Soms kan het nodig zijn om een apparaat toe te voegen dat de benodigde informatie verzamelt en opslaat in een database. Het opslaan van de benodigde informatie in een database is een eerste maar ook hele belangrijke stap naar rapportage toe. Hoe beter de database, hoe eenvoudiger de rapportage.

De presentatie van deze gegevens in de database geschiedt via rapportagetools. Jasper Reports is zo’n rapportagetool waarmee wij ervaring hebben. Hiermee kunnen rapporten worden opgevraagd vanuit een webportaal, vervolgens u de rapporten afdrukken of exporteren naar gangbare formaten als PDF, Microsoft Excel of Word.

Wij kunnen u bij alle beschreven stappen om te komen tot de gewenste rapporten van dienst zijn:

  • Verzamelen van de data
  • Opslaan van de data in SQL database
  • Maken van custom made rapporten naar uw wens
  • Automatisch e-mailen/opslaan van rapporten

Consultancy

Door onze brede kennis en meer dan 30 jaar ervaring van ICT, SCADA, PLC’s, Telemetrie, en databases kunnen wij u uitstekend adviseren bij uw industriële automatiseringsprojecten.

Wij kunnen met u meedenken over een nieuw toe te passen productieproces of een bestaand productieproces analyseren en samen met u dit proces verbeteren/optimaliseren. Wij zullen hierbij de volgende stappen met u doorlopen:

  • Inventarisatie van een nieuw te maken productieproces of een reeds bestaand productieproces
  • Het onderzoeken van de knelpunten of optimalisatiepunten van een productieproces
  • Troubleshooting in bestaande installaties
  • Het opstellen van functionele en of technische ontwerpen
  • Begeleiding van FAT en SAT testen

Energy management & Data Analytics

Een veelbelovende nieuweling in ons portofolio van onze partner CIMPRO is een Data Analitics tool. Deze komt van oorsprong uit de ‘gebouwenwereld’ met als speerpunt de prestaties van een gebouw op het gebied van energieverbruik en comfort te bewaken en verbeteren.

Dit pakket is zeer sterk in het presenteren van historische gegevens, waarbij in een oogopslag zichtbaar wordt hoe het gebouw presteert. Met eenvoudige handelingen kan bijvoorbeeld het energieverbruik getoond worden in relatie tot het weer en of bezetting van het gebouw en in vergelijking met dezelfde periode vorig jaar. Tools als KPI’s en Bubblecharts zijn standaard en geven snel inzicht in waar relatief de hoogste kosten liggen. Het is mogelijk om regels te configureren, zodat snel inzichtelijk is wanneer bepaalde combinaties zich voordoen. Denk hierbij aan tegelijkertijd koelen en verwarmen of energieverbruik en bezetting van het gebouw.
De toepassing van dit softwarepakket beperkt zich echter niet tot gebouwen. Het leent zich uitermate goed om ook de prestaties van een productieproces inzichtelijk te maken. Denk hierbij bijvoorbeeld aan de snelheid van een productielijn, het energie of grondstofverbruik hierbij en de hoeveelheid uitval. Wat is de uiteindelijke productieprijs van uw eindproduct, wij kunnen dit voor u inzichtelijk maken.

Back To Top